设计一个可以实现短信收发与数据无线传输的模块的要求,本文采用了ARM Cortex—M3内核的主流产品STM32作为主控芯片,采用SIMCom公司的SIM900A作为通信芯片。在查阅大量相关文献以及相关芯片的数据手册之后,本文设计了一个远程无线通信模块。该模块在实验室试运行一周后,没有出现掉线的情况,数据收发的速度也很快。该模块具有性能稳定,外形小巧,性价比高等优点。厂方投入使用之后,反应良好。
无线通信模块整体设计方案
模块主要有电源部分、主控部分、通信部分、数据传输部分4个部分组成。通信模块采用SIM900A进行无线通信。主控模块采用STM32作为主控芯片,来控制短信的收发与数据传输的顺利进行。远程终端可以是手机或者上位机的数据中心软件,经过处理之后,储存下来,方便日后的查询。本模块具有低功耗,方便灵活,操作简单并且稳定,掉线之后可以自动连接,运行过程十分稳定,并且成本较低。
电源电路设计
在主电路中,主控芯片STM32的工作电压为2.0~3.6 V,通信芯片SIM900A的工作电压为3.1~4.6 V,为使模块各个部分正常工作,必须对两者进行分别供电,电源供电电路如下:
图中V12外接12 V电源,经过电容滤波后输入到LM2576,实现12 V到4 V的转换,R1、R2在线路中起到分压作用,D2灯亮起时,表示模块已经正常供电。LM2576是美国国家半导体公司生产的3 A电流输出降压开关型集成稳压电路,具有完善的保护电路,比较稳定。

图2 电源模块
主控芯片电路设计
主控模块采用STM32单片机作为微控制器,该芯片能工作于-40~105℃的温度范围,MAX3232芯片用于串行口的电平变换,实现控制器与通信接口之间的通信。串口1与电源电平转换芯片Max3223相连,USART1_TX(输出,所以在配置GPIO时,定义该口的模式为推拉输出,USART1_ RX为输入,定义为悬浮输入模式。串口2与SN65LBC184D通信,实现数据的收发,USART2_RTS、USART2_RX为输入端口,模式定义为悬浮输入模式,USART2_CTS、USART2_TX为输出端口,模式定义为推拉输出。串口3用来控制SIM900A芯片,USART3_RTS、 USART3_RX为输入端口,模式定义为悬浮输入,USART3_CTS、USART3_TX为输出端口,模式定义为推拉输出。

图3 主控芯片STM32
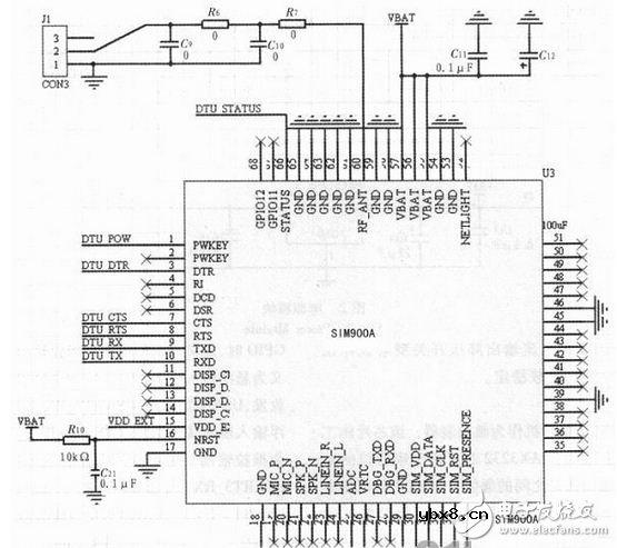
通信芯片电路设计
通信芯片采用SIMCom公司的新型紧凑型产品SIM900A,它属于双频GSM/GPRS 模块,完全采用SMT封装形式,性能稳定,外观精巧,性价比高,并且能够满足用户的多种需求。在实现断线自动重连功能时,涉及到DCD、RI两个引脚的使用。DCD引脚用来实现模数转换,当模块掉线时,会给DCD引脚一个高电平,当这个电平被DCD引脚检测到之后,模块就是采取相应的动作,来重新连接上线。RI引脚在模块上线之后,就一直保持高电平,在有电话和短信进来的时候,RI管脚就会有一个低电平出现,当RI引脚检测到这个低电平的时候,模块就会采取相应动作,进入到短信或者电话模式。

图4 SIM900A通信芯片
本文设计的无线通信模块,是利用STM32来控制SIM900A芯片,来实现短消息的收发与数据的无线传输。本设计完成了无线通信的硬件部分和软件部分的设计与实现。在多次运行试验时,本模块没有出现掉线以及发热等问题,非常稳定。本次设计成本较低,运行稳定可靠,应用范围十分广泛,利用SIM900A,降低了模块的成本,使其更加具有商业价值。
相关热词:#单片机
影响介电常数的因素有哪些?
时间:2026-04-22
关于电流互感器基础知识介绍
时间:2026-04-22
开关电源的工作原理及特性
时间:2026-04-22
绝缘栅双极型晶体管(IGBT)外形、等效结构与...
时间:2026-04-22
信噪比(SNR)的定义,如何计算信噪比
时间:2026-04-22
波特率是什么意思_怎样计算波特率
时间:2026-04-21
RS485基本知识介绍
时间:2026-04-18
什么是激光雷达?激光雷达的构成与分类
时间:2026-04-18
Excelpoint - 一文了解SiC MOS的应用
时间:2026-04-18
什么是磁电阻器?磁电阻特性及应用
时间:2026-04-18
基于逻辑门的构成解释如何完成任意逻辑的管...
时间:2026-03-08
彩灯电路
时间:2026-03-05
NE555的有趣电路设计分享
时间:2026-03-08
三相异步电动机原理
时间:2026-03-04
三相异步电动机的拆装详讲
时间:2026-03-04
从0学电路,万用表演示测量三极管方法
时间:2026-03-08
电动机单线远程正反转控制电路图
时间:2026-03-04
光耦在电子电路中作用、关键参数详解
时间:2026-03-08
H桥电机驱动电路解析
时间:2026-03-08
转角测量电路
时间:2026-03-05