太阳能路灯控制器电路图

1 .工作原理
电路原理见图 1 所示。该电路由以 U5 为核心组成的蓄电池过充电控制电路、以 U 4A ~U4D为核心组成的蓄电池电压指示电路及显示电压按钮开关 KS1 电路、以 U1B 组成的蓄电池过放电控制电路、以 U1A组成的开灯检测控制电路、以 U2 组成的开灯及延时熄灯及二次开灯定时控制电路,以及以控制三极管Q2驱动继电器组成的输出控制电路等组成。现分别介绍如下。
(1) 过充电、过放电检测保护部分太阳能电池组件板或阵列由插口 CZ1 的①脚输入,加至防反充电二极管 D2 的正极.D2的负极接 12V 蓄电池的正极,即 CZ1 的③脚。控制器在初始上电时,由于 C4 的作用使 U5②脚为低电平,③脚输出高电平,Q7 导通; Q8 截止,允许太阳能电池给蓄电池充电。当蓄电池所充的电压小于 14 . 4V 时,由R13 、 (R38 十R39) 组成的串联分压电路送至 U5 ②、⑥电压低于 2 / 3 U5 的供电电压时,即小于6V,电路维持充电状态;随着充电时间的延长,蓄电池电压逐渐升高,当 U5 ②、⑥的电压高于 2 / 3 U5 供电电压时,U5③脚输出低电平, Q7 截止、 Q8 导通,给太阳能电池板泄放电流,停止对蓄电池充电。在U5③脚输出低电平的状态下,其⑦脚导通,相当于将 1140 并入电路中。此时电路的分压比为: R38+ R39 // R40/IRl3+(R38+R39) // R40 ,不难算出,当蓄电池电压低于设定值 13V 时.电路状态再次翻转,U5③脚输出高电平,允许蓄电池充电。
(2) 开灯检测方法与控制
太阳能电池板是一个很好的光敏元件,其输出电流、电压能随着接受光的强度和照度变化而变化,本控制器就是利用这一原理实现开、关灯控制的。太阳能电池板PVin 输入电压经 R5 、 R6 串联分压后;加至运放 U 1A ②脚,其③脚接于 R9 、R8+VR1的分压点上。在白天,太阳能电池板在阳光的照射下输出电压很高,其经 R5 、 R6 分压后使运放 U 1A②脚电压高于③脚, U 1A①脚输出低电平, Q1 截止, U2 无供电电压不工作,Q2截止,继电器不吸合,系统无输出电压,路灯不工作。随着天色渐黑,太阳能电池板输出电压降低。 UlA ②脚的电压也同步降低,当 U1A②脚电压低于③脚时,比较器翻转, U 1A ①脚输出高电平, Q1 导通,定时电路 U2 得电工作, Q2 导通、JDQ1吸合点亮路灯。图中 VR1 为路灯开灯时刻设置调节电位器,调节 VRl 可设置不同时刻点亮路灯。DW1是钳位二极管,作用是避免白天太阳能电池板接受的电压过高导致 U 1A ②脚输入电压过高而损坏。 C1 为储能电容,作用是防止 U1A②脚电压瞬时突变误点亮路灯。 R14 为反馈电阻.其作用是使 U 1A 成为一个迟滞比较器.防止和避免 U1A在开灯点附近振荡而反复开、关路灯。
(3) 路灯延时电路点亮、熄灭控制电路
延时控制电路选用 CD4541BE 可编程定时控制芯片,它功耗低、内置可编程分频器电路,最大分频级数为 65536 级。
本控制器设计定时开灯和定时关灯时间调节范围是: 2 . 093 小时 -11 . 93 小时.分别由 V : R2 和VR3控制调节。
(4) 蓄电池停止放电优先控制电路
若在路灯欲点亮或已点亮时,蓄电池电压已经低于其允许终止放电值时, Q4 导通.此时无论 U 1A 输出高电平与否,均会使Q1截止,从而保护蓄电池避免过放电损坏。
(5) 电池电压指示电路
为了让现场看管、维护人员及时了解、掌握蓄电池的状态,本控制器设有 LED 电池电压指示装置,通过LLED点亮的数量指示蓄电池电压的高低。
2 .电路调试
制作中发现。 NE555 时基电路的实际状态转换点,即 1 / 3V( : C 与 2 /3VCC状态的翻转跳变点并不是严格遵循理论值。通过调节电阻 R13 可实现 14 . 4V 的过充电控制。将 R13 由设计的100kΩ换为 120k Ω即可达到实际要求。同理,通过调节 VR4 可校准蓄电池指示电压。
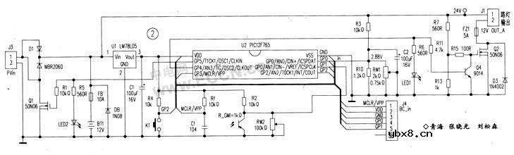
二、用 PIC 12F 675 单片机制作的太阳能路灯控制器

图 2 是用:PIC12F675单片机制作的太阳能路灯控制器电路。 PIC 12F 675 是 8 引脚单片机,具有 6个I / 0 口,自带内部 RC 振荡器 ( 振荡频率为 4MHz) 、 4 路 10 位 A /D转换器、一路比较器,该控制器性能稳定、可靠,耗电低。
1 .工作原理
PIC 12F675控制蓄电池的过充电、过放电,开、关路灯功能,定时点亮、天黑自动点亮、延时点亮、自动跟踪点亮等功能,路灯点亮测试控制功能,LED指示功能等。
由蓄电池 BTl 、蓄电池过充电控制执行场效应管 01 、三端稳压器 U1 组成电源供电系统; Q2 、 Q4.组成放电控制;K1 手动, R_GM1 光控自动开灯系统,蓄电池分压电阻,发光指示二极管等部分组成。太阳能电池板电压由接口J3输入.经防反充二极管 D1 后分成两路,一路经 U1 LM 78L 05 稳压后,为 PIC 12F675单片机提供工作电源,另一路经 FB 保险丝给蓄电池充电。单片机上电后,首先由 Rf 、 Cf组成的硬件电路进行复位.然后由软件控制U2 ③脚 GP4 输出高电平,让 Q4 导通、 Q2 截止,控制系统停止放电,再检测 U2⑦脚 GP0 上的分压值,通过内部 A/ D 转换及软件运算间接检测、判断蓄电池是否欠压、过压.若蓄电池发生过充电,则通过软件控制U2 ②脚 GP5 输出高电平,使 Q1导通.短路太阳能电池板、停止向蓄电池充电,同时点亮“过充电”指示灯 LED2;若未发生过充电,则 U2 ②脚 GP5输出低电平,允许蓄电池充电。通过检测 U2 ⑥脚 GP1 所接的光敏电阻R_GM1上的分压值,判断是否已经“天黑,到了开路灯时间”,若到了预设的开灯点,则由软件控制 u2 ③脚 GP4 输出低电平,使 Q4截止、02 导通,点亮路灯。若不到开灯点,则程序返回,循环检测上述诸参数。
K1 是手动开灯按钮。按下 K1 ,路灯点亮。单片机通过检测光敏电阻R_GM1上的分压值,判断是否“天黑”,若是天黑.则按设计要求点亮路灯,若否,单片机进入路灯控制器“测试”功能:2分钟后路灯自动熄灭。
2 .说明
由于单片机程序设计十分灵活,故这里用“开灯点”作为开灯标记符,这个点可以是时间。也可以是天黑的“程度”。若定义的是时间,可以让路灯从此时开始计时,点亮若干小时后熄灭;若是天黑的程度,可以让路灯到了此天黑程度后开始点亮。此后既可计时熄灭,也可判别天亮后熄灭。一切由软件设计人员抉择。
相关热词:#太阳能
RS485基本知识介绍
时间:2026-04-18
什么是激光雷达?激光雷达的构成与分类
时间:2026-04-18
Excelpoint - 一文了解SiC MOS的应用
时间:2026-04-18
什么是磁电阻器?磁电阻特性及应用
时间:2026-04-18
什么是电场?电场在电容器中的应用
时间:2026-04-18
什么是ARM64?
时间:2026-04-17
vga和hdmi的区别
时间:2026-04-17
什么是ESD?ESD及TVS的原理和应用
时间:2026-04-17
开关电源原理与维修完整版 (10)_标清视频
时间:2026-04-16
开关电源原理与维修完整版 (11)_标清视频
时间:2026-04-16
基于逻辑门的构成解释如何完成任意逻辑的管...
时间:2026-03-08
彩灯电路
时间:2026-03-05
NE555的有趣电路设计分享
时间:2026-03-08
三相异步电动机原理
时间:2026-03-04
三相异步电动机的拆装详讲
时间:2026-03-04
从0学电路,万用表演示测量三极管方法
时间:2026-03-08
电动机单线远程正反转控制电路图
时间:2026-03-04
光耦在电子电路中作用、关键参数详解
时间:2026-03-08
转角测量电路
时间:2026-03-05
H桥电机驱动电路解析
时间:2026-03-08