布料张力测量及控制原理
▼

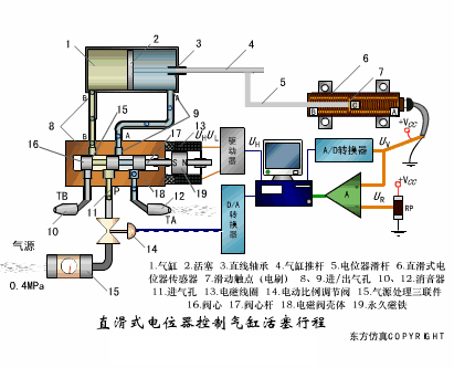
直滑式电位器控制气缸活塞行程
▼

压阻式传感器测量液位的工作原理
▼

MQN型气敏电阻结构及测量电路
▼

气泡式水平仪的工作原理
▼

扩散硅式压力传感器
▼

应变加速度感应器
▼

称重式料位计
▼

电子皮带秤重示意图
▼

电子吊车秤
▼

荷重传感器用于测量汽车衡的原理
▼

荷重传感器的应用
▼

TiO2氧浓度传感器结构及测量电路
▼

电位器式传感器
▼

陶瓷湿度传感器
▼

多孔性氧化铝湿敏电容原理
▼

基本变间隙型电容传感器和
差动变间隙型电容传感器的工作原理
▼

变面积型电容传感器工作原理
▼

利用接近开关进行物体位检测的原理
▼

光柱显示编码式液位计原理
▼

电容式压力传感器
▼

差压式液位计a
▼

差压式液位计b
▼

差压式液位计c
▼

电容液位计原理图
▼

电容测厚仪
▼

电容加速度传感器
▼

电容式油量表原理
▼

频率差法测量流量的原理
▼

空气传导型超声波发生、接收器的结构
▼

超声波应用的两种类型
▼

超声波探头的结构
▼

超声波流量计的原理
▼

超声波测厚的原理
▼

超声波测量密度原理
▼

超声波测量液位原理
▼

超声防盗报警器
▼

纵波探伤
▼

横波探伤
▼

表面波探伤
▼

审核编辑:刘清
车用传感器频繁损坏的原因?车用传感器频繁...
时间:2026-03-20
角位移传感器的原理 角位移传感器的作用
时间:2026-03-20
振动传感器如何选择?测试方法有哪些?
时间:2026-03-20
霍尔传感器的优点及用途
时间:2026-03-20
什么叫离子传感器?离子传感器的工作原理 离...
时间:2026-03-20
指纹传感器的定义 指纹传感器的应用
时间:2026-03-20
北京大学高成臣团队在MEMS压力传感器领域实...
时间:2026-03-20
纳芯微推出车规级温湿度传感器NSHT30-Q1助力...
时间:2026-03-20
二氧化碳传感器的分类及其原理
时间:2026-03-20
微波传感器的工作原理和应用
时间:2026-03-20
住宅小区负荷与变压器容量的选择技巧
时间:2026-03-06
光伏控制器简介
时间:2026-03-06
变压器并列运行的条件浅析
时间:2026-03-06
电阻的标称阻值和允许偏差
时间:2026-03-05
三极管的主要参数
时间:2026-03-07
HTCC:半导体封装的理想方式
时间:2026-03-06
石英灯电子变压器电路原理
时间:2026-03-06
玻璃釉电容器的结构与特点
时间:2026-03-05
碳膜电阻如何识别_金属膜电阻器和碳膜电阻器...
时间:2026-03-05
关于STM32WL LSE 添加反馈电阻后无法起振的...
时间:2026-03-05