布料张力测量及控制原理
▼

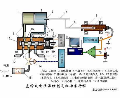
直滑式电位器控制气缸活塞行程
▼

压阻式传感器测量液位的工作原理
▼

MQN型气敏电阻结构及测量电路
▼

气泡式水平仪的工作原理
▼

扩散硅式压力传感器
▼

应变加速度感应器
▼

称重式料位计
▼

电子皮带秤重示意图
▼

电子吊车秤
▼

荷重传感器用于测量汽车衡的原理
▼

荷重传感器的应用
▼

TiO2氧浓度传感器结构及测量电路
▼

电位器式传感器
▼

陶瓷湿度传感器
▼

多孔性氧化铝湿敏电容原理
▼

基本变间隙型电容传感器和
差动变间隙型电容传感器的工作原理
▼

变面积型电容传感器工作原理
▼

利用接近开关进行物体位检测的原理
▼

光柱显示编码式液位计原理
▼

电容式压力传感器
▼

差压式液位计a
▼

差压式液位计b
▼

差压式液位计c
▼

电容液位计原理图
▼

电容测厚仪
▼

电容加速度传感器
▼

电容式油量表原理
▼

频率差法测量流量的原理
▼

空气传导型超声波发生、接收器的结构
▼

超声波应用的两种类型
▼

超声波探头的结构
▼

超声波流量计的原理
▼

超声波测厚的原理
▼

超声波测量密度原理
▼

超声波测量液位原理
▼

超声防盗报警器
▼

纵波探伤
▼

横波探伤
▼

表面波探伤
▼

审核编辑:刘清
Sensirion和AirTeq合作推出新型室内空气质量...
时间:2026-03-19
可穿戴生物传感器厂商SIBIONICS推出SIBIO K...
时间:2026-03-19
使用RT-Thread和CPK-RA2L1采集DHT11温湿度
时间:2026-03-19
柔性触觉传感阵列+深度学习实现健康监测和纹...
时间:2026-03-19
医疗传感器有哪些_磁传感器在医疗健康领域中...
时间:2026-03-19
液压压力传感器原理及应用场合
时间:2026-03-19
地磁传感器在城市交通中的主要作用
时间:2026-03-19
新型传感器的检测方法
时间:2026-03-19
压电陶瓷传感器的特点及常见用途
时间:2026-03-19
液压传感器的构造及工作原理
时间:2026-03-19
玻璃釉电容器的结构与特点
时间:2026-03-05
碳膜电阻如何识别_金属膜电阻器和碳膜电阻器...
时间:2026-03-05
电阻的标称阻值和允许偏差
时间:2026-03-05
石英灯电子变压器电路原理
时间:2026-03-06
变压器并列运行的条件浅析
时间:2026-03-06
关于STM32WL LSE 添加反馈电阻后无法起振的...
时间:2026-03-05
贴片电阻怎么看阻值
时间:2026-03-05
可调电阻怎么接线
时间:2026-03-05
压敏电阻有正负极吗
时间:2026-03-05
怎样测试三极管的好坏,NPN三极管如何知道是...
时间:2026-03-07